增壓泵的工作原理是先把液體增壓泵內灌滿足夠的液體,接著啟動管道增壓泵,葉輪會很快地轉動,葉輪的葉片會驅動液體進行轉動,液體在轉動中會借助慣性向葉輪外面流去,葉輪會從吸入室吸進液體,這時葉輪中的液體會繞流葉片,在繞流的運動中液體會作用一升力給葉片,這個力可以對液體作功,確保液體得到能量后會流出葉輪,液體的動能與壓能都會變大。增壓泵的使用方法可以分為幾個部分分別是啟動前的準備、起動與運行、停泵。
	 
增壓泵原理
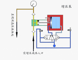
	會對大徑空氣驅動活塞施加一個比較低的壓力,這個壓力會作用于一個小面積活塞上時會有一個高壓產生。利用一個二位五通氣控換向閥使增壓泵可以實現連續運行。經由單向閥控制的高壓柱塞會不斷地把液體排出。
	驅動部分與輸出液體部分之間的壓力達到平衡時,增壓泵就會停止運行,不會使空氣再消耗。輸出壓力下降或者空氣驅動壓力增加時,增壓泵就會自動啟動運行,等到再次達到壓力平衡后再自動停止。
增壓泵使用方法
啟動前的準備
	(1)可以先用手輕輕轉動電機的風葉,葉輪應該沒有卡磨的情況轉動時應該靈活。
	(2)可以將進口閥門打開,將排氣閥打開確保液體灌滿整個泵腔,接著將排氣閥關閉。
	(3)可以用手盤動管道增壓泵確保潤滑液可以進入機械密封端面。
	(4)將電機點動后再確定轉向是否正確。
起動與運行
	(1)將進口閥門全部打開,再把吐出管路閥門全部關閉。
	(2)電源接通后,在增壓泵達到正常轉速后再把吐出管路上的閥門漸漸打開,并且調節到所需要的工況。
	(3)需要注意觀察儀表的讀數,查看軸封泄露的情況,正常時機械密封的泄露量可以達到小于三滴每分鐘,查看電機軸承處的溫升情況是否小于等于七十攝氏度,假如發現異常時應該立即進行處理。
停泵
	(1)漸漸將吐出管路閥門關閉,再把電源切斷。
	(2)將進口閥門關閉。
	(3)假如環境溫度低于零攝氏度時應該把泵中的液體排放干凈防止凍裂。
	(4)假如長時間停用應該把增壓泵拆卸后進行清洗并妥善保管。
	增壓泵原理及使用方法由水泵廠家總結,推薦閱讀:管道增壓泵的工作原理


 CHDF輕型臥式不銹鋼多級離心泵
CHDF輕型臥式不銹鋼多級離心泵 CHL輕型臥式多級離心泵
CHL輕型臥式多級離心泵 LG、LG-B型-多級立式不銹鋼礦用多級離心泵
LG、LG-B型-多級立式不銹鋼礦用多級離心泵
